Qu'est-ce que Process Lasso ?

Process Lasso est un outil puissant conçu pour optimiser le fonctionnement de Windows en surveillant et en ajustant le comportement des processus en temps réel. Il permet d'améliorer la réactivité du système et de garantir une utilisation efficace des ressources, ce qui est particulièrement utile pour les utilisateurs de jeux ou d'applications exigeantes.

Comment l'utiliser pour améliorer les performances ?

Lien pour télécharger l'application Process Lasso : Télécharger maintenant

Étape 1

Installez la version gratuite de Process Lasso. Ensuite, allez dans l'option Mise à jour en haut à gauche de la page, puis sélectionnez Vérifier chaque... et appliquez Jamais.

Process Lasso mise à jour désactivée

Étape 2

Rendez-vous dans l'onglet Paramètres, puis sélectionnez Général et enfin Configurer le démarrage.... Pour commencer, sélectionnez l'option Ne pas démarrer à l'ouverture de session. Ensuite, choisissez Démarrer le moteur central comme un service à l'amorçage du système, puis cliquez sur Suivant en bas à droite et enfin Terminer.

Configuration démarrage Process Lasso

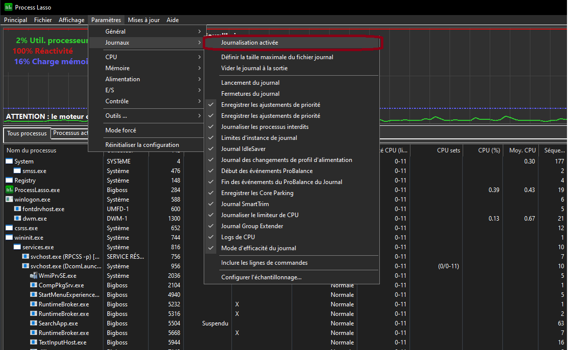
Étape 3

Toujours dans Paramètres, allez dans Journaux et désactivez la journalisation comme indiqué sur l'image ci-jointe.

Désactivation journaux Process Lasso

Étape 4

Dans Paramètres, accédez à CPU et activez ProBalance si ce n'est pas déjà fait. Activez également Disable Core Parking.

Activation ProBalance et Disable Core Parking

Étape 5

Ensuite, toujours sous ProBalance, accédez aux options avancées et modifiez les valeurs des trois premiers paramètres comme indiqué sur l'image. Ajoutez conhost.exe et wt.exe dans Régler les processus exclus.

Options avancées ProBalance

Étape 6

Toujours dans Paramètres, allez dans Mémoire et activez SmartTrim. Ensuite, accédez aux Options SmartTrim et appliquez les mêmes paramètres pour la valeur 16000. Cela doit correspondre à votre RAM : si vous avez 32 Go, mettez 16000 Mo ; pour 16 Go, mettez 12000 Mo ; pour 8 Go, mettez 6000 Mo.

Configuration SmartTrim

Étape 7

Toujours dans Paramètres, allez dans Mémoire et sous Exclusions SmartTrim, ajoutez les processus suivants : audiodg.exe, csrss.exe, dwm.exe, fontdrvhost.exe, lsass.exe, smss.exe, svchost.exe et winlogon.exe.

Exclusions SmartTrim

Conseils d'utilisation

Avant de commencer à utiliser des applications ou des jeux exigeants, il est recommandé de vérifier que Process Lasso est bien actif sur votre système. Cela vous permettra de profiter pleinement de toutes ses fonctionnalités et optimisations.

Conclusion

En suivant ces étapes, vous pouvez configurer Process Lasso pour optimiser les performances de votre système Windows. Profitez d'une expérience plus fluide et réactive grâce à cet outil puissant.

Retour aux articles