🔹 Présentation complète
Services Manager v3.0 est un outil professionnel développé par Hell Optimizer pour améliorer les performances de Windows sans risque.
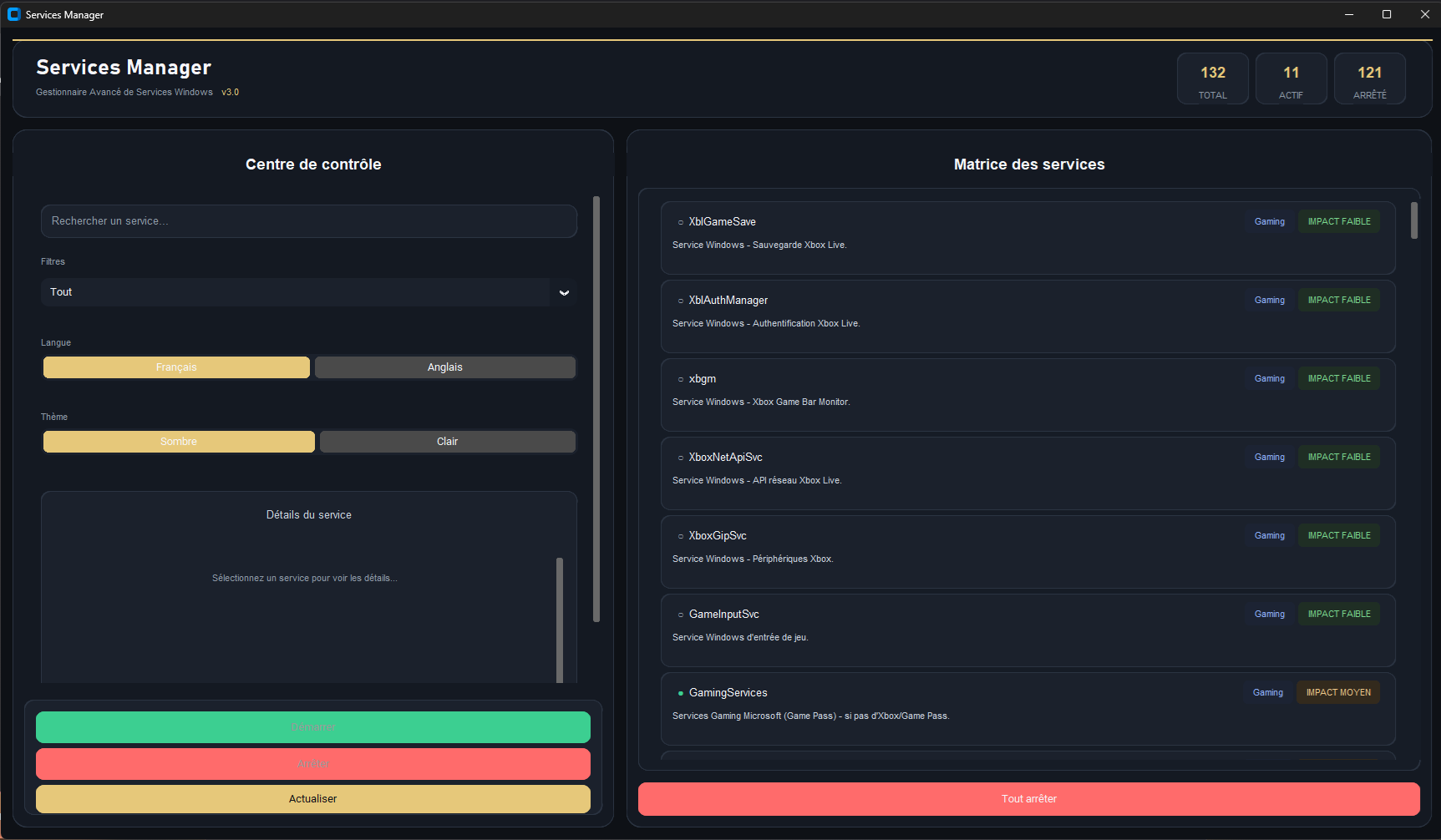
Cette version intègre 132 nouveaux services Windows, une interface modernisée, un thème clair/sombre et un support multilingue.
🔥 Nouveautés de la version 3.0
- 🆕 132 nouveaux services intégrés
- 🌗 Mode clair & mode sombre
- 🌍 Français / Anglais
- ⚡ Performances améliorées
- 🛡️ Sécurité renforcée
✨ Fonctionnalités avancées
- 🔍 Analyse complète des services Windows
- ⚙️ Désactivation automatique ou manuelle
- ♻️ Réactivation instantanée
- 📊 Historique détaillé
- 🖱️ Interface intuitive
📈 Bénéfices immédiats
- Démarrage Windows plus rapide
- Moins de services inutiles en arrière-plan
- PC plus fluide et plus réactif
- Réduction des risques de plantages
🛠️ Guide d’utilisation
- Lancez le logiciel avec les droits administrateur afin de garantir un fonctionnement optimal
- Sélectionnez votre langue et votre thème d’affichage préférés
-
Choisissez le mode de gestion qui vous convient :
- ⚡ Mode automatique : optimisation rapide via l’option « Tout arrêter »
- 🧠 Mode manuel : gestion avancée avec activation ou désactivation des services selon vos besoins
ℹ️ Information importante : l’option « Désactiver tout » peut affecter certains services liés à l’écosystème Xbox (Xbox App, Xbox Live, Game Pass, etc.).
Si vous utilisez ces fonctionnalités, nous vous recommandons le mode manuel, qui offre un contrôle précis et sécurisé service par service. - Chaque service peut être restauré à tout moment, en toute simplicité
Dernière mise à jour : 11 Février 2026
📥 Téléchargement sécurisé
Téléchargez gratuitement Services Manager v3.0 :
⬇️ Télécharger maintenantConseil : Exécutez-le en tant qu’administrateur.
❓ Foire Aux Questions (FAQ)
L’utilisation de Services Manager v3.0 est-elle sûre ?
Oui. La sécurité est une priorité absolue. Services Manager v3.0 protège automatiquement les services critiques de Windows et empêche toute désactivation dangereuse pour le système. 🛡️
Puis-je vraiment améliorer les performances de mon PC ?
Oui. La majorité des utilisateurs constatent un démarrage plus rapide, une meilleure réactivité générale et moins de services inutiles en arrière-plan.
Ai-je besoin des droits administrateur ?
Oui. Le logiciel doit être lancé en tant qu’administrateur afin de pouvoir gérer correctement les services Windows.
Est-il compatible avec Windows 11 ?
Oui. Services Manager v3.0 est entièrement compatible avec Windows 7, 8, 10 et 11 (32 et 64 bits).
Puis-je désactiver les services un par un ?
Oui. Vous avez le choix entre une optimisation automatique en un clic ou une gestion manuelle, service par service, pour un contrôle total. 🧠
Est-il possible de revenir en arrière après une optimisation ?
Oui. Tous les services désactivés peuvent être réactivés à tout moment directement depuis l’interface du logiciel.
Le mode sombre est-il disponible ?
Oui. Services Manager v3.0 propose un thème clair et un thème sombre afin d’améliorer le confort visuel, notamment lors d’une utilisation prolongée. 🌗
Puis-je changer la langue de l’interface ?
Oui. L’interface est disponible en Français 🇫🇷 et en Anglais 🇬🇧, sélectionnable directement dans le logiciel.
Le logiciel est-il vraiment gratuit ?
Oui. Services Manager v3.0 est 100 % gratuit, sans publicité, sans abonnement et sans collecte de données.
Puis-je l’utiliser sur plusieurs ordinateurs ?
Oui. Le logiciel peut être utilisé sur autant d’ordinateurs que vous le souhaitez, sans restriction.
Que faire en cas de problème ?
En cas de souci, réactivez simplement les services concernés. Pour toute assistance, contactez notre support à contact@helloptimizer.fr.
Développé par Bigboss – Python 3.14.2